高層小區二次供水設備的工作原理和工作流程是什么?
高層小區二次供水設備的工作原理:
1. 進水階段:
· 水箱式變頻恒壓供水方式: 自來水首先進入低位水箱(或地下水池)。不銹鋼水箱的作用是儲存一定量的水,起到緩沖、調蓄的作用。當市政供水壓力低或停水時,水箱能保證一段時間內的持續供水。不銹鋼水箱通常配備液位控制器、通氣管、溢流管、泄水管、人孔等,并需要定期清洗消毒以保證水質。
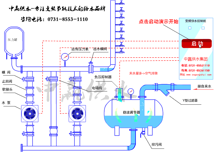
· 罐式無負壓/疊壓式: 自來水先進入無負壓罐,存儲少量水,同時確保設備在用水高峰期或市政壓力瞬間不足時能短時補壓供水,最關鍵的是它能防止設備運行時對市政管網產生負壓(抽吸作用),保護市政管網和其他用戶用水。
· 水從水箱(或無負壓罐)出來后,進入水泵機組。這是二次供水設備的心臟。
· 水泵(通常由多臺泵組成,主泵+備用泵)負責將水的壓力提升到滿足用戶需求的高度和壓力。
· 高層小區二次供水設設備的核心是智能變頻控制柜。它接收來自壓力傳感器(安裝在設備出水總管或管網末端)的實時壓力信號,將實際壓力與設定壓力進行比較。如果實際壓力低于設定壓力(說明用戶用水量增加),控制柜發出指令水泵運行:變頻控制柜通過變頻器調節水泵電機的轉速,增加轉速提高水泵輸出流量和壓力。如果實際壓力高于設定壓力(說明用戶用水量減少),控制柜指令變頻器降低水泵轉速,減少輸出流量和壓力。如果用水量極小甚至為零(夜間),變頻泵會降低到休眠頻率或完全停止,當壓力下降到喚醒值時再啟動。
· 二次供水設備通過這種閉環反饋控制,系統能實時、動態地調整水泵的運行狀態,力求使管網壓力穩定在設定值附近,實現“按需供水”,既滿足用戶需求,又大限度地節約電能(避免了傳統工頻泵頻繁啟停和恒速運行浪費的能量)。
3. 高層小區二次供水設備出水與消毒(可選但重要):
· 為了保證水質安全,尤其是水箱式變頻恒壓供水:
· 不銹鋼水箱需要定期清洗消毒。
· 設備出水口或管網中可能會加裝紫外線消毒器或消毒劑投加裝置(如次氯酸鈉發生器),對水進行二次消毒殺菌。
4. 關鍵保護機制:
· 無負壓保護(針對疊壓設備): 通過真空抑制器、壓力傳感和快速調節算法,實時監測市政進水壓力。當檢測到可能產生負壓(壓力低于設定保護值)時,系統會立即降低水泵轉速甚至停機,防止抽吸市政管網。
· 缺水保護: 水箱(或穩流補償器)設低水位傳感器,水位過低時自動停泵,防止水泵干轉損壞。
· 超壓保護: 出水總管設安全閥或泄壓閥,當壓力異常過高時自動泄壓。
· 過載、短路、缺相等電氣保護: 由控制柜實現。
· 小流量保壓/休眠功能: 在夜間等極小流量時段,變頻泵低速運行或停機休眠,由穩流補償器(或小型氣壓罐)維持管網基本壓力,當壓力降至喚醒值時再啟動主泵,進一步節能。
高層小區二次供水設備工作流程:
1. 市政來水 → (進入低位水箱 / 或進入無負壓罐) → 水泵吸入口。
2. 智能變頻控制柜根據設定壓力和管網實際壓力反饋,通過變頻器精確控制水泵轉速。
3. 水泵將水加壓 → 出水總管 → 建筑供水管網 → 用戶用水點。
4. 壓力傳感器實時監測管網壓力 → 反饋信號給控制柜 → 控制柜調整水泵運行 → 維持管網壓力恒定。

- 上一篇:全自動無負壓變頻供水設備節能環保系統助力湖南城鎮建設 2025/8/19
- 下一篇:集成式一體化泵站可降低了人力成本與時間成本 2025/8/18